How to choose an ITIL incident management software

The ITIL definition of an incident is “an unplanned interruption to or a quality reduction of an IT service”.
In your IT ecosystem, an incident may be caused due to a malfunctioning asset, or a network failure. Common incidents include issues with the printer, Wi-Fi connectivity, application locks, email service, laptop, file sharing, unresponsive servers, or even authentication errors. Incident management is the process of managing the life cycle of all incidents to restore normal service operation as quickly as possible and minimize the business impact. This definition illustrates how indispensable a strong incident management process is for an organization in order to ensure smooth operations with minimal to no downtime.
So, now that we have established the importance of incident management, here’s what you need to know before choosing the right incident management tool. This blog details the top 5 features to look for in incident management software, and will aid you in your selection process.
1. User-friendly interface with multi-channel support: One of the key features of incident management software should be that it is user-friendly and accessible to the end user. Software that is hard to use causes frustration among employees. The design of your incident management software should be so intuitive, that even non-IT employees find what they are looking for without having to navigate through the complexities. Remember, the goal is to avoid tech frustration and boost employee experience.
Your incident management software should enable self-service, wherein the end user can raise tickets via a people-centric portal. The idea is to consumerize the ticketing-raising experience, so the tool should have multi-channel support. Whether it is email, phone, chat, or other methods, it should be accessible across channels.
2. Powered by automation: Manually intensive low-priority tasks can be replaced by automation for a quicker and more efficient ticket resolution process. Artificial Intelligence allows for tickets to be routed to the right person or team. Automation is a great way to put a unified process in place to meet the service demands of employees. This also saves time for your IT teams, as they are not preoccupied with routine manual tasks and can prioritize more important activities. As a whole, tickets are closed faster and the business operates more smoothly.
3. Alerts and notifications: Keeping users informed at the right time (sometimes even ahead of time) is one of the key requirements of the incident management process. While this is particularly essential in industries like mining or energy, they come in handy for all industries and fields. Real-time alerts and notifications keep all involved parties aware of the progress of the incident in question which helps keep things systematic and organized. This also helps them plan their work accordingly so that they save precious time.
4. Integrations with other software: While choosing incident management software, it is vital to ensure its compatibility with other systems and applications currently in use at your organization. This makes it easier for employees to get accustomed to this incident management solution. Whether it is for communication purposes, for using data, or for change requests or notifications, it is very convenient when your service desk can be integrated with other business software/applications.
If you’re looking to get started with ITSM integrations, this guide can help you.
5. Mobile compatibility: Most employees in the modern era prefer to be able to access their incident management tools via their cell phones. Your incident management tools should be compatible with various kinds of devices, both Android and iOS. This compatibility is especially important in the case of emergencies as it allows users to track their ticket progress on the go.
Freshservice’s incident management features:
1. A single platform with multi-channel support: Enable end-users to reach support via multiple channels such as email, a self-service portal, mobile app, phone, Freddy chatbot, feedback widgets, or walk-ups. Freshservice automatically logs all emails as tickets.

2. Intelligent automation of tickets: Freshservice automatically categorizes tickets based on historical ticket data with Freddy, the Freshservice AI engine. It also automatically prioritizes tickets based on impact and urgency. Tickets are auto-assigned to the right agents or groups through round-robin or load-balancing auto-assignment.

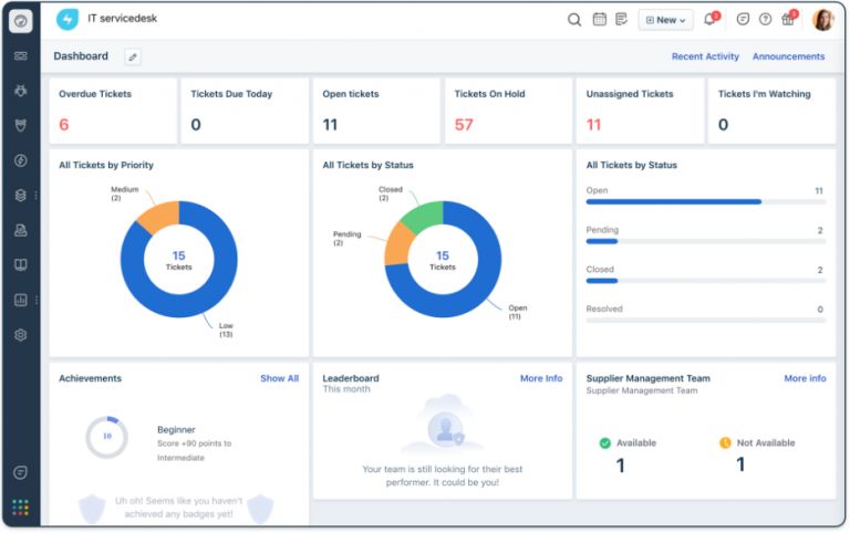
3. Bird’s eye view of service desk performance: With a single dashboard, you Get visibility into all your tickets and track their progress. This also helps you to collaborate with your team from a single screen and know who’s working on a ticket, its priority, and its status.

4. Robust knowledge base: Freshervice’s comprehensive knowledge base with solutions to incidents and problems that can be used by support agents and end-users as well. A knowledge base empowers end-users to resolve their IT issues on their own from the self-service portal. This can be done with a simple search without having to wait for a technician to get back to them.

Click here to learn more about Freshservice’s incident management features. With Freshservice, you can Track, prioritize, and assign tickets effortlessly, and automate resolution processes to drive efficiency. Are you interested to get started with your incident management journey? Get a free 21-day trial of Freshservice today.








